为进一步做好全国两会期间铜陵学院网络安全保障工作,提高铜陵学院网络安全整体风险管控和安全防护能力,持续开展风险识别及安全加固工作,信息化建设与管理处特制定《2023两会特殊时期信息安全管理应急预案》,开展了一系列网络安全工作,多措并举、认真组织实施,确保了网络安全和信息系统的运行平稳有序。
1、机房安全巡检工作
全面检查了机房内服务器、UPS、灭火器、空调、新风系统等设备的运行及风险情况,深入排查网络安全防护中存在的薄弱环节,分析研判安全风险隐患,形成风险漏洞台账,全面保障机房设备安全。

2、漏洞扫描工作
2023年2月26日至3月3日期间,完成了43个信息系统的漏洞扫描及漏洞修复工作,全面保障开通外网访问的信息系统(网站)安全。

3、网站安全检测工作
授权深信服云眼对我校门户网站及二级页面进行24小时实时安全检测,确保网页宣传意识形态安全和信息安全。

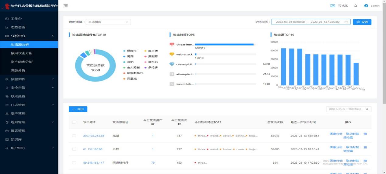
4、网络安全监测工作
通过网络资产安全扫描与治理系统、持续威胁检测与溯源系统、综合日志分析和风险感知平台、绿盟漏扫、Web应用防火墙等安全设备进行安全检测,及时对安全隐患或安全事件进行预警和处置。通过监测数据发现839975条攻击事件和1660个攻击源,经过分析研判,及时封堵源头,封禁处理恶意IP数1414个,确保学校网络安全和信息系统安全。


两会期间,信息化建设与管理处安排7*24小时值班值守和专业运维人员7*24小时在线监测和响应,从“事前排查”、“事中监控”、“事后溯源”进行防御,做到“早预防、早发现、早处置”,通过制度、设备、技术和人员的多重保障,确保了我校网络安全稳定运行。
(撰稿:张思松 审稿:宋正荣)
